Workload Generation for Stability, Thermal and Power Evaluation
The CPU Stress and Stability Test component in Quick CPU allows users to place their processor under a controlled, high-load environment to evaluate system stability, cooling efficiency, and performance behavior. This functionality is designed for testing thermal limits, validating overclocking or tuning adjustments, and ensuring reliable operation under sustained workloads.
All tests use Quick CPU’s optimized workloads that exercise different instruction sets (SSE2, AVX, AVX2, etc.) based on CPU capabilities.
In addition to workload generation, Quick CPU also performs stability testing during supported test routines to help detect calculation or data integrity issues while the processor is under load.
A stress test applies a continuous, repeatable workload designed to push the CPU harder than typical real world applications. This allows Quick CPU to help you:
All stress operations are temporary and revert once the test ends.
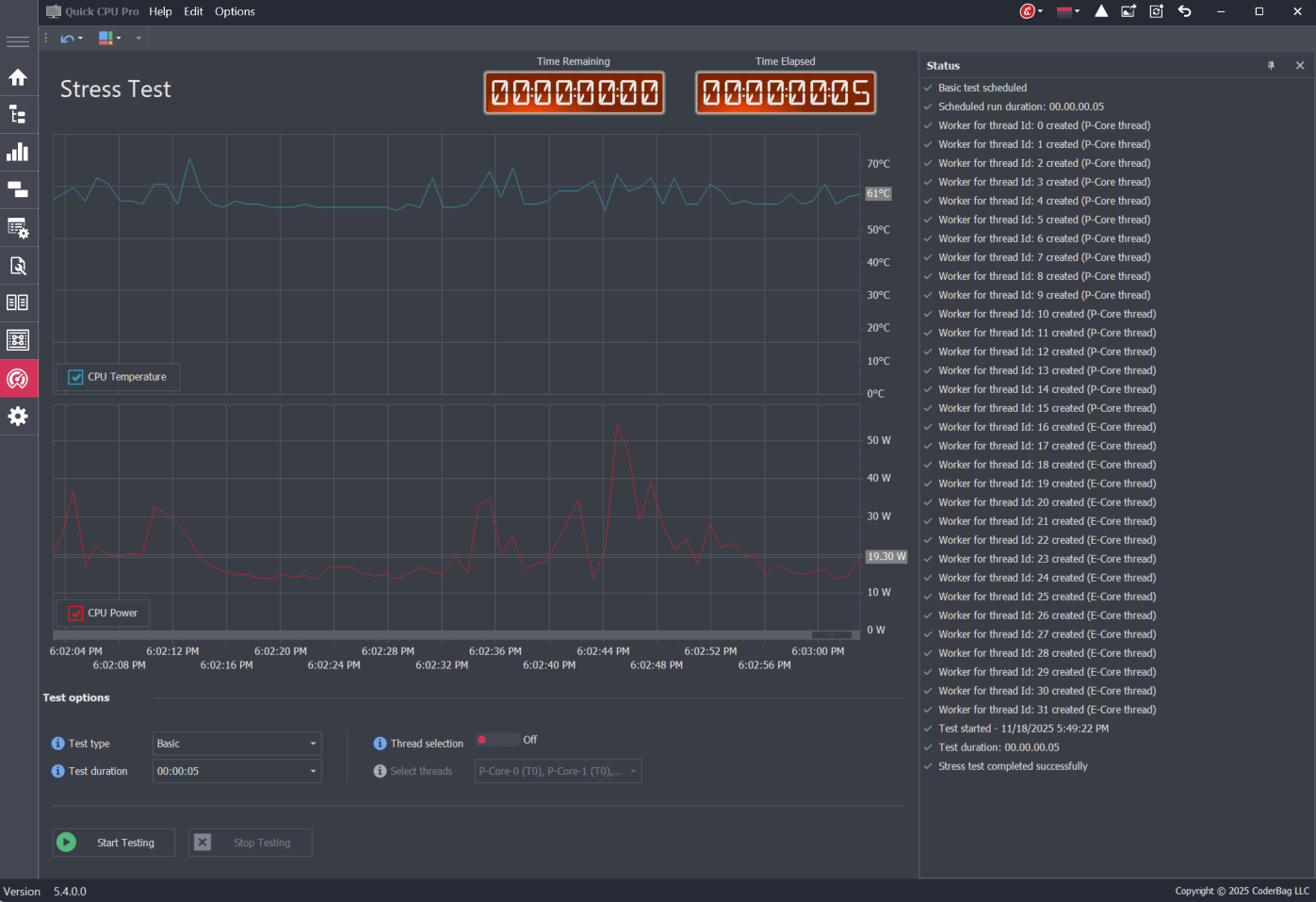
The Stress Test view provides all controls needed to configure and monitor the workload. Each component updates in real time as the test runs.
| Element | Description |
|---|---|
| Test Type | Selects workload and CPU instruction set |
| Test Duration | Defines automatic stop time |
| Thread Selection Toggle | Allows targeting specific logical CPU threads |
| Thread Picker | Displays available cores/threads when selection is enabled |
| Thread Cycling Toggle | Enables switching the workload across selected threads one at a time |
| Cycling Interval | Defines how long each thread is stressed before cycling to the next |
| Start / Stop | Begins or ends the stress test |
| Time Elapsed / Remaining | Live counters showing test progress |
| Status Panel | Reports lifecycle events, errors, and state changes |
| Temperature & Power Charts | Displays real time thermal and power telemetry |
The Stability Testing control runs a sustained CPU workload using the selected test type (such as SSE2, AVX, AVX2, or AVX-512, depending on processor support) for the configured duration and selected CPU threads. This helps validate that the CPU and related execution paths continue to produce correct and repeatable results during demanding thermal and power conditions.
While the test is running, Quick CPU displays real-time status updates and monitors CPU package temperature, clock, and, when available, package power.
If the stability test encounters an internal failure or detects a test-related error, Quick CPU notifies the user by displaying an error message. When the test completes successfully or is stopped by the user, the control reports summary statistics in the status panel, including average and maximum CPU package temperature, clock, and package power (when available), to provide a high-level view of processor behavior during the test.
Only tests supported by your processor’s instruction set architecture will appear. Each workload varies in intensity and power usage.
| Type | Description | Typical Use |
|---|---|---|
| Basic | General workload with moderate CPU utilization | Quick functional check or light heating test |
| SSE2 | Legacy vector instructions supported by all modern CPUs | Baseline compatibility and stability checks |
| AVX | Advanced Vector Extensions (AVX/AVX1) workload | Higher thermal output |
| AVX2 / AVX512F | More demanding vector math with strong heat generation | Thermal stress validation and power behavior analysis |
The Test Duration field defines how long the stress test will run before automatically stopping. This value is required and must be set before the test can start. The default value is 00:00:00:00, which indicates no duration and prevents the test from beginning until a valid time is entered.
Duration is entered or selected in the following format:
DD:HH:MM:SS — Days : Hours : Minutes : Seconds
Once the test is running, Elapsed Time increases upward while Remaining Time counts down toward zero. When the timer expires, Quick CPU stops the workload automatically.
While Quick CPU supports durations up to 30 days, typical users rarely need more than 30–120 minutes for meaningful evaluation.
By default, all logical CPU threads are included in the test. Thread selection allows deeper control for advanced analysis:
At least one thread must be selected for the test to start.
Thread Cycling allows the stress test to run on one thread at a time, switching to the next selected thread after a user-defined interval. Instead of stressing all selected threads simultaneously, the workload rotates across threads in sequence.
This mode is useful for:
When Thread Cycling is enabled, the stress test runs on each selected thread for the duration specified in the Cycling Interval. After the interval expires, the workload automatically moves to the next thread and continues this pattern until the test duration ends.
Example:
If a user selects a 1-hour test with a 10-second cycling interval:
Cycling applies to all system threads by default, or to a custom set of threads if thread selection is enabled.
The status panel provides information about the test lifecycle:
Enhance and monitor system performance, customize favorite settings and more…


